¹¦Ð§£º
Acrelcloud-6800ÖÇ»ÛÏû·ÀÔÆÆ½Ì¨»ùÓÚÎïÁªÍø¡¢´óÊý¾Ý¡¢ÔÆÅÌËãµÈÏÖ´úÐÅÏ¢ÊÖÒÕ£¬£¬£¬£¬£¬£¬½«ÊèÉ¢µÄ»ðÔÖ×Ô¶¯±¨¾¯×°±¸¡¢µçÆø»ðÔÖ¼à¿Ø×°±¸¡¢Ñ̸Ð̽²âÆ÷¡¢Ïû·ÀË®Ãð»ðϵͳ¡¢ÆøÌåÃð»ðϵͳ¡¢Ïû»ð˨·À»ðÃÅϵͳ¡¢Ó¦¼±ÕÕÃ÷ºÍÊèɢָʾϵͳ¡¢Ïû·À×°±¸µçÔ´¼à¿ØÏµÍ³µÈ×°±¸ÁªÍø£¬£¬£¬£¬£¬£¬¶ÔÕâЩװ±¸µÄ״̬¾ÙÐж¯Ì¬¸ÐÖª¡¢ÖÇÄÜʶ±ð¡¢×Ô¶¯Ô¤¾¯¡¢Ó¦¼±±¨¾¯£¬£¬£¬£¬£¬£¬Í¨¹ýÔÆÆ½Ì¨¾ÙÐÐÊý¾ÝÆÊÎö¡¢ÍÚ¾òºÍÇ÷ÊÆÆÊÎö£¬£¬£¬£¬£¬£¬ÊµÏÖÏû·ÀÇå¾²Òþ»¼Ê¶±ð¡¢ÔçÆÚ»ðÔÖÔ¤¾¯¡¢Ó¦¼±Áª¶¯¡¢Âäʵ¶àÔªÔðÈÎî¿Ïµ£¬£¬£¬£¬£¬£¬ÊµÏÖÁËÎÞÈË»¯ÖµÊØÖÇ»ÛÏû·À£¬£¬£¬£¬£¬£¬ÊµÏÖÖÇ»ÛÏû·À¡°×Ô¶¯»¯¡±¡¢¡°ÖÇÄÜ»¯¡±¡¢¡°ÏµÍ³»¯¡±¡¢ÇÐʵ°ü¹ÜÈËÃñµÄÉúÃüºÍ¹¤ÒµÇå¾²¡£¡£¡£¡£¡£¡£¡£
Ó¦Óó¡ºÏ£º
¡ö ÎĽÌÎÀÉú
¡ö ½ðÈÚµçÐÅ
¡ö ¸ß²ã¹«Ô¢
¡ö ±ö¹Ý·¹µê
¡ö ÉÌÒµÉÌÏÃ
¡ö ²©ÀÀÕ¹ÀÀ¹Ý
¡ö »ú³¡¡¢³µÕ¾¡¢ÂëÍ·ºò¿ÍÌü
¡ö ¹¤¿óÆóÒµ
Ê×Ò³
Ö÷ҪչʾµÄÄÚÈÝÓУºÏîÄ¿¸Å¿ö¡¢×°±¸×´Ì¬¡¢Ì½²âÆ÷·ÖÀà¡¢×°±¸±¨¾¯ÐÅÏ¢¡¢±¨¾¯·ÖÀà¡¢±¨¾¯Í³¼Æ¡¢×°±¸Ì¨ÕËÐÅÏ¢µÈ¡£¡£¡£¡£¡£¡£¡£ÆäÖаٶȵØÍ¼¿ÉÒÔÑ¡Åä³É3DÐÞ½¨Ä£×Ó¡£¡£¡£¡£¡£¡£¡£
Ïû·À×Óϵͳ
ÖÇ»ÛÏû·À¹ÜÀíÔÆÆ½Ì¨°üÀ¨ÁËÖÇ»ÛÓõç×Óϵͳ¡¢·ÀÅÅÑÌ×Óϵͳ¡¢Ïû·ÀË®×Óϵͳ¡¢Ïû·À×°±¸µçÔ´×Óϵͳ¡¢·À»ðÃÅ×Óϵͳ¡¢Ó¦¼±ÕÕÃ÷ºÍÊèɢָʾ×Óϵͳ¡¢Ïû·À×°±¸¹ÜÀí×ÓϵͳºÍÊÓÆµ¼à¿Ø×ÓϵͳµÈ¡£¡£¡£¡£¡£¡£¡£
ÖÇ»ÛÓõç×Óϵͳ¿ÉÒÔ½ÓÈëµçÆø»ðÔÖ¡¢¹ÊÕϵ绡¡¢µçÆø»ðÔÖÖ÷»ú¡¢Ãð»¡Ê½±£»£»£»£»£»£»¤Æ÷̽²âÆ÷ºÍÎÞÏß²âÎÂ̽²âÆ÷µÈ¡£¡£¡£¡£¡£¡£¡£µã»÷ÖÇ»ÛÓõç×Óϵͳ½øÈëÖÇ»ÛÓõç¼à¿ØÒ³Ã棬£¬£¬£¬£¬£¬µã»÷µÚÒ»¼¶ÏÔʾÕû¸öÏîÄ¿µÄ»ù´¡ÐÅÏ¢ºÍ¸ÃÏîĿϵÄËùÓÐ̽²âÆ÷µÄÐÅÏ¢£¬£¬£¬£¬£¬£¬µã»÷Ä©¼¶½ÚµãÏÔʾÏêϸ̽²âÆ÷µÄ¼à¿ØÒ³Ãæ¡£¡£¡£¡£¡£¡£¡£
Ïû·ÀË®×ÓϵͳʵʱµÄ¼à¿ØÏû·ÀË®¹ÜÍøµÄѹÁ¦¡¢ÒºÎ»¡¢ÊÇ·ñ©ˮ£¬£¬£¬£¬£¬£¬ÒÔ¼°¿ª¸ÇµÈÊÂÎñ£¬£¬£¬£¬£¬£¬µ±Ïû·Àˮѹ²»·ó£¬£¬£¬£¬£¬£¬¹ÜÍøÂ©Ë®Ê±£¬£¬£¬£¬£¬£¬ÏµÍ³Ò²ÄÜʵʱµØ·¢³ö¾¯±¨£¬£¬£¬£¬£¬£¬ÄÜÈÃÏà¹ØÖ°Ô±ÊµÊ±Î¬ÐÞά»¤£¬£¬£¬£¬£¬£¬°ü¹ÜÏû·ÀÇå¾²¡£¡£¡£¡£¡£¡£¡£
Ïû·À×°±¸µçÔ´×Óϵͳʵʱ¼à¿ØÏû·Àϵͳ¸÷¸ö²¿¼þ£¨ÈçÏû·À±¨¾¯Ö÷»ú¡¢Â¥²ãÏÔʾÆ÷¡¢Ë®±Ã¡¢ÅçÁܱᢵçÌݵȣ©µÄµçÔ´ÊÂÇé״̬£¬£¬£¬£¬£¬£¬È·±£Ïû·À×°±¸¹©µçÕý³££¬£¬£¬£¬£¬£¬²¢¶Ô¸÷¸ö²¿¼þµçÔ´±¬·¢µÄ¹ýѹ¡¢Ç·Ñ¹¡¢¹ýÁ÷¡¢¶Ì·¡¢¶Ï·µÈ¹ÊÕϱ¨¾¯ÌáÐÑ¡£¡£¡£¡£¡£¡£¡£¿£¿£¿£¿£¿Éºã¾Ã¼Í¼µçѹµçÁ÷ÔËÐвÎÊý£¬£¬£¬£¬£¬£¬×Ô¶¯¶ÔÏû·ÀµçÔ´Ò»¶Îʱ¼äµÄÔËÐÐ״̬¾ÙÐÐÆÊÎö£¬£¬£¬£¬£¬£¬¶Ô¿ÉÄܲú³öÎÊÌâµÄÒþ»¼¾ÙÐо¯Ê¾¡£¡£¡£¡£¡£¡£¡£
·À»ðÃÅ×Óϵͳͨ¹ýÓëÃŽû±¨¾¯¡¢ÊÓÆµÊ¶±ðµÄ¹ØÁª£¬£¬£¬£¬£¬£¬ÊµÊ±¼à¿ØÏû·ÀͨµÀ¡¢Çå¾²³ö¿Ú¡¢ÉúÃüͨµÀ·À»ðÃŵĿª±Õ¼°Ïû·ÀͨµÀ¶Ñ·ÅÎïÇéÐΣ¬£¬£¬£¬£¬£¬ÊµÏÖ½ôÆÈÇéÐÎϵĿª±Õ¿ØÖƵȹ¦Ð§¡£¡£¡£¡£¡£¡£¡£È·±£·À»ðÃų£±Õ¡¢²»ÉÏËø×´Ì¬¼°°ü¹Ü»ðÔÖ¾ÈÔ®ÊÇÏû·ÀÉúÃüͨµÀµÄÁ÷ͨµÈ£¬£¬£¬£¬£¬£¬°ü¹ÜÇå¾²µÄÉúÑÄ¡¢ÊÂÇéÇéÐΡ£¡£¡£¡£¡£¡£¡£
Ó¦¼±ÕÕÃ÷ÓëÊèɢָʾ×Óϵͳ¿ÉʵÏÖ¶Ô¸÷¸öÓ¦¼±µÆ¾ßµÄʵʱ¼à¿ØºÍ¿ØÖÆ£¬£¬£¬£¬£¬£¬µ±±¬·¢»ðÔÖʱ£¬£¬£¬£¬£¬£¬¿É׼ȷµÄ¸ø³öÇå¾²µÄÊèɢ·¾¶Ö¸Ê¾£¬£¬£¬£¬£¬£¬ÖÇÄÜ·¿ªÏû·ÀÓ¦¼±Ö¸Ê¾µÆµÄָʾƫÏò¼°Ó¦¼±ÕÕÃ÷µÆ£¬£¬£¬£¬£¬£¬×ÊÖúÐÞ½¨ÄÚµÄÈËȺѡÔñÌÓÉúÊèÉ¢õè¾¶£¬£¬£¬£¬£¬£¬Ö¸ÒýÇå¾²ÌÓÉúÆ«Ïò¡£¡£¡£¡£¡£¡£¡£
ÊÓÆµ¼à¿Ø×ÓϵͳÊý¾ÝÖÐÐÄÊÕµ½¸ÐÓ¦¶Ë¸÷×Óϵͳ±¨¾¯ÐÅÏ¢ºó£¬£¬£¬£¬£¬£¬¿Éµ÷³ö±¨¾¯Î»ÖùØÁªµÄ¼à¿ØÉãÏñͷͼÏñ£¬£¬£¬£¬£¬£¬Éó²é±¨¾¯ÏÖ³¡ÊÓÆµ¸¨Öú¾ÙÐлðÇéÈ·ÈÏ¡£¡£¡£¡£¡£¡£¡£ÊµÏÖ»ðÔÖ±¨¾¯×Óϵͳ¡¢Ïû·ÀË®×Óϵͳ¡¢µçÆø»ðÔÖ×Óϵͳ¡¢·ÀÅÅÑÌ×Óϵͳ¡¢Ïû·À×°±¸µçÔ´×Óϵͳ¡¢·À»ðÃÅ×ÓϵͳºÍÊÓÆµ¼à¿Ø×ÓϵͳµÄÓлúÍŽᣬ£¬£¬£¬£¬£¬ÊµÏÖÁ˱¨¾¯µãºÍ¼à¿ØµãµÄÁª¶¯¡£¡£¡£¡£¡£¡£¡£
Ïû·À×°±¸¹ÜÀí×ÓϵͳÄܹ»½«Ã¿¸öÐÞ½¨¡¢ÏîÄ¿½ÚµãµÄËùÓÐÏû·À×°±¸ºÍ×ʲúÄÉÈë¹ÜÀí£¬£¬£¬£¬£¬£¬¶ÔһЩÏû·À˨¡¢Ãð»ðÆ÷¡¢ÅçÁܺÍÏû·À ´ó¶ÓµØÖ·µÈ×ÅÖØ±ê×¢£¬£¬£¬£¬£¬£¬Ò»Ñùƽ³£µÄѲ¼ìºÍά»¤¶¼ÐèÒªÄÉÈëÍýÏ룬£¬£¬£¬£¬£¬ÔÚ½ôÆÈÇéÐÎÏ£¬£¬£¬£¬£¬£¬»áÁª¶¯GISµ÷Àí×Óϵͳ¾ÙÐе÷Àí¡£¡£¡£¡£¡£¡£¡£
Òþ»¼¹ÜÀí
Òþ»¼¹ÜÀí¹¦Ð§°üÀ¨ÁËÒþ»¼ÅÌÎÊ¡¢Òþ»¼ÅÉ·¢¡¢Òþ»¼´¦Öóͷ£ºÍÒþ»¼ÆÊÎöËĸöÄ£¿£¿£¿£¿£¿é¡£¡£¡£¡£¡£¡£¡£¿£¿£¿£¿£¿ÉÒÔÉó²éµÇÈÎÃü»§ÏµÄËùÓÐÏîÄ¿µÄÒþ»¼ÐÅÏ¢£¬£¬£¬£¬£¬£¬²¢¾ÙÐÐÅÉ·¢ºÍ´¦Öóͷ£²Ù×÷£¬£¬£¬£¬£¬£¬ÇÒ¶ÔËùÓÐÒþ»¼¾ÙÐÐͳ¼ÆÆÊÎö¡£¡£¡£¡£¡£¡£¡£
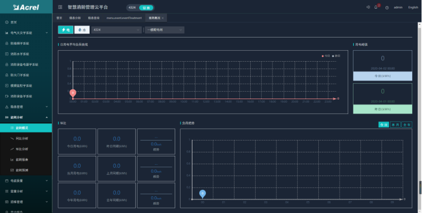
ÄÜºÄÆÊÎö
ÄÜºÄÆÊÎö¹¦Ð§°üÀ¨ÁËÄܺĸſö¡¢ÄܺÄͬ±È¡¢ÄܺĻ·±È¡¢Äܺı¨±íºÍÄܺÄÕ¹ÍûµÈÎå¸öÄ£¿£¿£¿£¿£¿é¡£¡£¡£¡£¡£¡£¡£¿£¿£¿£¿£¿ÉÒÔÉó²éµÇÈÎÃü»§ÏµÄËùÓÐÏîÄ¿ µÄÄܺÄͳ¼Æ¡¢Í¬»·±ÈºÍ±¨±í£¬£¬£¬£¬£¬£¬ÇÒ°´ÈÕ¡¢ÖÜ¡¢ÔµÈά¶È¾ÙÐÐÄܺÄÕ¹ÍûÆÊÎö¡£¡£¡£¡£¡£¡£¡£
ÊÖ»úAPP
APPÖ§³ÖAndroid¡¢iOS²Ù×÷ϵͳ£¬£¬£¬£¬£¬£¬Àû±ãÓû§Éó²éµçÆø»ðÔÖ¡¢·ÀÅÅÑÌ¡¢Ïû·ÀË®¡¢Ïû·À×°±¸µçÔ´¡¢·À»ðÃÅ¡¢Ïû·À×°±¸¹ÜÀí¡¢ÊÓÆµ ¼à¿Ø¡¢»ðÔÖ±¨¾¯µÈ×ÓϵͳµÄʵʱ¼à¿ØÊý¾Ý¡¢±¨¾¯ÐÅÏ¢¡¢ÄܺÄͳ¼ÆµÈ¡£¡£¡£¡£¡£¡£¡£
Óû§×Ô½¨Æ½Ì¨£¬£¬£¬£¬£¬£¬¿É½¨ÔÚÓû§Êý¾ÝÖÐÐÄ»ò¼à¿ØÖÐÐĵȣ¬£¬£¬£¬£¬£¬Ó²¼þ¿Í»§¿ÉÒÔ²ÎÕÕÎÒ·½ÍƼöϵͳװ±¸ÉèÖòÎÊý²É¹º»òÕßÉêÇë°¢ÀïÔÆ·þÎñ Æ÷¡£¡£¡£¡£¡£¡£¡£ÐË·¢ÓÎÏ·187ptÖ¸µ¼¿Í»§Íê³Éƽ̨µÄ½¨ÉèºÍÔ˹ܲ½¶ÓµÄÅàѵ£¬£¬£¬£¬£¬£¬ÈôÊǿͻ§Ã»ÓÐÊÖÒÕÁ¦Á¿Î¬»¤£¬£¬£¬£¬£¬£¬Ò²¿ÉÒÔÑ¡ÔñÓÉÐË·¢ÓÎÏ·187ptÓг¥Î¬»¤¡£¡£¡£¡£¡£¡£¡£
±¾Ç®ÒªÇóÑÏ¿áµÄ£¬£¬£¬£¬£¬£¬¿ÉÑ¡ÔñÍйÜÔÚÐË·¢ÓÎÏ·187ptƽ̨£¬£¬£¬£¬£¬£¬¿Í»§¿É¹ÜÀí×Ô¼ºµÄÊý¾Ý£¬£¬£¬£¬£¬£¬²»¿É»ñÈ¡ÆäËû¿Í»§Êý¾Ý¡£¡£¡£¡£¡£¡£¡£